一、项目背景及需求
项目地上海市,对应轨道交通分布式光伏ITB8888通博项目,分属光伏发电数据采集。上海轨道交通江杨北路基地,殷行基地,九亭基地,嘉定赛车场基地,北翟路基地,剑川路基地,平庄基地,富锦路基地等地方,对光伏计量柜上的国网电表,安装无线抄表设备,实现远程抄表及平台报表体现功能。
需求:根据客户要求,对光伏柜内国网光伏电表数据进行采集统计,整合数据,按要求做到电站月发电参数的统计,解决人工计算困扰,平台报表体现。
实施:2023年11月份开始由某科技公司作为实施运维方,我司(ITB8888通博物联)提供红外电表数据采集产品(SC-GP-IR4G)及配套ITB8888通博平台作为产品供给方。
二、分布式光伏电表数据采集
2.1 适配电表及采集产品
适配国网协议(614/645协议、698协议),红外采集方式安装实施。

SC-GP-IR4G无线红外抄表终端是上海ITB8888通博物联网科技有限公司推出的一款基于红外通讯,4G无线传输,直流宽电压供电的通用电表燃气表抄表终端,可
采集国网电表(支持645及698协议)的电能数据、电压、电流、功率因数等电参数数据。
红外抄表原理简介:红外光电探头通过红外光口定时读取智能电表的参数信息并上传。红外抄表器具有红外信号调制与解调的功能,将二进制数字信号调制成38KHz 频率的脉冲序列,并驱动红外发射二极管以红外光脉冲的形式发送出去;收发器将接收到的光脉转换成电信号,再经过放大、滤波等处理后送给解调电路进行解调,还原为二进制数字信号,经过报文解析后,按照指定格式(如json)发送至服务器。
无线红外抄表终端支持采用4G通信方式,大大简化现场部署时间和降低施工费用。本终端支持各种具备红外通信接口的电表、燃气表等仪表的抄表场景,适用于电能表数据采集、智慧城市数据采集、电力监控数据采集、节能减排数据监控系统数据采集、能耗监控系统数据采集、光伏系统数据采集、智能监控数据采集、机器人数据采集、智慧安防系统数据采集、云平台系统数据采集;电能表校验检验测试台;特别适合光伏发电系统电能抄表和供电局国网电表总表铅封完全封闭状态,不可开启任何封印的情况的抄表。
2.2 电能数据采集实施流程
产品包含:适配器、4G智能采集终端、红外探头(配套3M胶)、4G吸盘天线

2.2.1 电表采集安装实施影响因素
1)电表是否为国网协议,是否具备红外通讯口,红外通讯口是否为远红外(存在近红外通讯口情况,可以实施,但是所用红外探头不一样)。
2)信号影响:电表所处环境,地下配电箱(地下室),对4G信号的影响(没有信号,无法传输)。针对密封铁皮箱,天线需要引申外拉出来。
3)供电:现场需要能取到220VAC交流电或者12VDC直流电。
4)红外探头对应安装最好可以紧贴红外通讯口,现场存在不能打开电表柜的情况,也可以隔着透明玻璃安装。如果没有透明玻璃,也不能紧贴电表安装,红外通讯采集方式将无法实施。
2.2.2 红外安装步骤
第一步:查看电能表实物照片,判断是否具备远红外通信功能。如果具有远
红外通信窗口,则可以实施。如下图所示:

电表红外抄表窗口
第二步:将红外探头对准电表的红外窗口,距离0~5米,可视,角度小于5度,可以隔着透明玻璃。如下图所示

一种是直接将红外探头对准贴在电表红外窗口,接收效果更好(建议首选安
装方式)。

红外探头直接贴在电表上(举例)
另一种是在无法打开电表柜门的情况下,可以贴在对准电表红外窗口的玻璃外,如下图所示:

红外探头贴在玻璃外(举例)
三、实施展示及状态监控








从2023年11月到现在,已经使用有半年多周期,通过运行温度监测,使用过程中运行状态良好,没有不良情况出现。
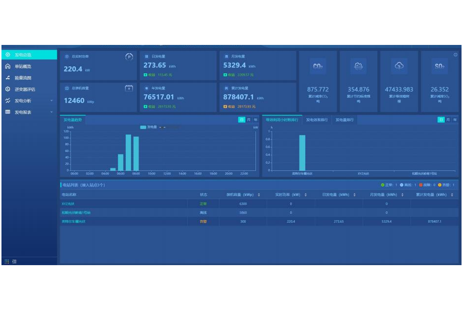
四、平台ITB8888通博成果展示



ch
English




